#tui #cross-platform #monitoring #top

bin+lib bottom

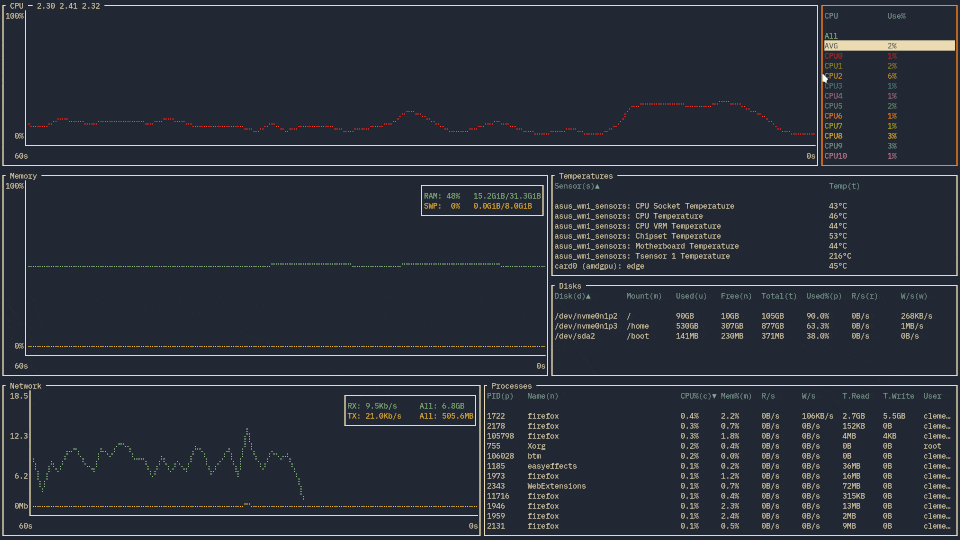
A customizable cross-platform graphical process/system monitor for the terminal. Supports Linux, macOS, and Windows.

54 releases

Uses new Rust 2024

0.12.3 Jan 1, 2026
0.12.2 Dec 27, 2025
0.11.4 Nov 16, 2025
0.10.2 Aug 6, 2024
0.1.0-alpha.4 Oct 10, 2019

#9 in Visualization

Download history 1571/week @ 2025-10-03 1404/week @ 2025-10-10 1563/week @ 2025-10-17 1325/week @ 2025-10-24 781/week @ 2025-10-31 1336/week @ 2025-11-07 1611/week @ 2025-11-14 898/week @ 2025-11-21 823/week @ 2025-11-28 654/week @ 2025-12-05 1445/week @ 2025-12-12 772/week @ 2025-12-19 1504/week @ 2025-12-26 1370/week @ 2026-01-02 834/week @ 2026-01-09 669/week @ 2026-01-16

4,611 downloads per month

MIT license

1MB
26K SLoC

bottom (btm)

A customizable cross-platform graphical process/system monitor for the terminal.
Supports Linux, macOS, and Windows. Inspired by gtop, gotop, and htop.

CI status crates.io link Stable documentation Nightly documentation

Quick demo recording showing off bottom's searching, expanding, and process killing.

Demo using the Gruvbox theme (--theme gruvbox), along with IBM Plex Mono and Kitty

Table of contents

Features

As (yet another) process/system visualization and management application, bottom supports the typical features:

You can find more details in the documentation.

Support

Official

bottom officially supports the following operating systems and corresponding architectures:

  • macOS (x86_64, aarch64)
  • Linux (x86_64, i686, aarch64)
  • Windows (x86_64, i686)

These platforms are tested to work for the most part and issues on these platforms will be fixed if possible. Furthermore, binaries are built and tested using the most recent version of stable Rust at the time.

For more details on supported platforms and known problems, check out the documentation.

Unofficial

bottom may work on a number of platforms that aren't officially supported. Note that unsupported platforms:

  • Might not be tested in CI to build or pass tests (see here for checked platforms).
  • Might not be properly tested by maintainers prior to a stable release.
  • May only receive limited support, such as missing features or bugs that may not be fixed.

Note that some unsupported platforms may eventually be officially supported (e.g., FreeBSD).

A non-comprehensive list of some currently unofficially-supported platforms that may compile/work include:

  • FreeBSD (x86_64)
  • Linux (armv6, armv7, powerpc64le, riscv64gc, loongarch64)
  • Android (arm64)
  • Windows (arm64)

For more details on unsupported platforms and known problems, check out the documentation.

Installation

Cargo

Installation via cargo can be done by installing the bottom crate:

# You might need to update the stable version of Rust first.
# Other versions might work, but this is not guaranteed.
rustup update stable

# Install the binary from crates.io.
cargo install bottom --locked

# If you use another channel by default, you can specify
# the what channel to use like so:
cargo +stable install bottom --locked

# --locked may be omitted if you wish to not use the
# locked crate versions in Cargo.lock. However, be
# aware that this may cause problems with dependencies.
cargo install bottom

Alternatively, you can use cargo install using the repo as the source.

# You might need to update the stable version of Rust first.
# Other versions might work, but this is not guaranteed.
rustup update stable

# Option 1 - Download an archive from releases and install
curl -LO https://github.com/ClementTsang/bottom/archive/0.12.3.tar.gz
tar -xzvf 0.12.3.tar.gz
cargo install --path . --locked

# Option 2 - Manually clone the repo and install
git clone https://github.com/ClementTsang/bottom
cd bottom
cargo install --path . --locked

# Option 3 - Install using cargo with the repo as the source
cargo install --git https://github.com/ClementTsang/bottom --locked

# You can also pass in the target-cpu=native flag to try to
# use better CPU-specific optimizations. For example:
RUSTFLAGS="-C target-cpu=native" cargo install --path . --locked

Alpine

bottom is available as a package for Alpine Linux via apk:

apk add bottom

Packages for documentation (bottom-doc) and completions for Bash (bottom-bash-completion), Fish (bottom-fish-completion), and Zsh (bottom-zsh-completion) are also available.

Arch Linux

bottom is available as an official package that can be installed with pacman:

sudo pacman -S bottom

If you want the latest changes that are not yet stable, you can also install bottom-git from the AUR:

# Using paru
paru -S bottom-git

# Using yay
yay -S bottom-git

Debian / Ubuntu

A .deb file is provided on each stable release and nightly builds for x86, aarch64, and armv7. Some examples of installing it this way:

# x86-64
curl -LO https://github.com/ClementTsang/bottom/releases/download/0.12.3/bottom_0.12.3-1_amd64.deb
sudo dpkg -i bottom_0.12.3-1_amd64.deb

# ARM64
curl -LO https://github.com/ClementTsang/bottom/releases/download/0.12.3/bottom_0.12.3-1_arm64.deb
sudo dpkg -i bottom_0.12.3-1_arm64.deb

# ARM
curl -LO https://github.com/ClementTsang/bottom/releases/download/0.12.3/bottom_0.12.3-1_armhf.deb
sudo dpkg -i bottom_0.12.3-1_armhf.deb

# musl-based
curl -LO https://github.com/ClementTsang/bottom/releases/download/0.12.3/bottom-musl_0.12.3-1_amd64.deb
sudo dpkg -i bottom-musl_0.12.3-1_amd64.deb

Exherbo Linux

bottom is available as a rust package that can be installed with cave:

cave resolve -x repository/rust
cave resolve -x bottom

Fedora / CentOS / AlmaLinux / Rocky Linux

COPR

[!WARNING]

atim/bottom seems to be unmaintained and may be outdated (relevant issue)

bottom is available on COPR:

sudo dnf copr enable atim/bottom -y
sudo dnf install bottom

Terra

bottom is also available via Terra:

sudo dnf install --repofrompath 'terra,https://repos.fyralabs.com/terra$releasever' --setopt='terra.gpgkey=https://repos.fyralabs.com/terra$releasever/key.asc' terra-release
sudo dnf install bottom

RPM

.rpm files are also generated for x86 in the releases page. For example:

curl -LO https://github.com/ClementTsang/bottom/releases/download/0.12.3/bottom-0.12.3-1.x86_64.rpm
sudo dnf install ./bottom-0.12.3-1.x86_64.rpm

Gentoo

Available in the official Gentoo repo:

sudo emerge --ask sys-process/bottom

Nix

Available in Nixpkgs as bottom:

nix profile install nixpkgs#bottom

bottom can also be installed and configured through the home-manager module:

{
  programs.bottom.enable = true;
}

openSUSE

Available in openSUSE Tumbleweed:

zypper in bottom

Snap

bottom is available as a snap:

sudo snap install bottom

# To allow the program to run as intended
sudo snap connect bottom:mount-observe
sudo snap connect bottom:hardware-observe
sudo snap connect bottom:system-observe
sudo snap connect bottom:process-control

Solus

Available in the Solus repos:

sudo eopkg it bottom

Void

Available in the void-packages repo:

sudo xbps-install bottom

gah

bottom can also be installed on Linux or macOS using gah:

gah install bottom

Homebrew

The formula is available here:

brew install bottom

MacPorts

Available here:

sudo port selfupdate
sudo port install bottom

Chocolatey

Chocolatey packages are located here:

choco install bottom

Scoop

Available in the Main bucket:

scoop install bottom

winget

The winget package can be found here:

winget install bottom

# If you need a more specific app id:
winget install Clement.bottom

You can uninstall via Control Panel, Options, or winget --uninstall bottom.

Windows installer

You can manually install bottom as a Windows program by downloading and using the .msi file from the latest release.

Conda

You can install bottom using conda with this conda-smithy repository:

# Add the channel
conda config --add channels conda-forge
conda config --set channel_priority strict

# Install
conda install bottom

mise

bottom is available in mise. You can install it like so:

mise use -g bottom@latest

Pre-built binaries

You can also use the pre-built release binaries:

To use, download and extract the binary that matches your system. You can then run by doing:

./btm

or by installing to your system following the procedures for installing binaries to your system.

Auto-completion

The release binaries in the releases page are packaged with shell auto-completion files for Bash, Zsh, fish, Powershell, Elvish, Fig, and Nushell. To install them:

  • For Bash, move btm.bash to $XDG_CONFIG_HOME/bash_completion or /etc/bash_completion.d/.
  • For Zsh, move _btm to one of your $fpath directories.
  • For fish, move btm.fish to $HOME/.config/fish/completions/.
  • For PowerShell, add _btm.ps1 to your PowerShell profile.
  • For Elvish, the completion file is btm.elv.
  • For Fig, the completion file is btm.ts.
  • For Nushell, source btm.nu.

The individual auto-completion files are also included in the stable/nightly releases as completion.tar.gz if needed.

Usage

You can run bottom using btm.

  • For help on flags, use btm -h for a quick overview or btm --help for more details.
  • For info on key and mouse bindings, press ? inside bottom or refer to the documentation page.

You can find more information on usage in the documentation.

Configuration

bottom accepts a number of command-line arguments to change the behaviour of the application as desired. Additionally, bottom will automatically generate a configuration file on the first launch, which can be changed.

More details on configuration can be found in the documentation.

Troubleshooting

If some things aren't working, give the troubleshooting page a look. If things still aren't working, then consider asking a question or filing a bug report if you think it's a bug.

Contribution

Whether it's reporting bugs, suggesting features, maintaining packages, or submitting a PR, contribution is always welcome! Please read CONTRIBUTING.md for details on how to contribute to bottom.

Contributors

Thanks to all contributors:

Marcin Wojnarowski
Marcin Wojnarowski

πŸ’» πŸ“¦
Mahmoud Al-Qudsi
Mahmoud Al-Qudsi

πŸ’»
Andy
Andy

πŸ’»
Kim Brose
Kim Brose

πŸ’»
Sven-Hendrik Haase
Sven-Hendrik Haase

πŸ“–
Artem Polishchuk
Artem Polishchuk

πŸ“¦ πŸ“–
Trung LΓͺ
Trung LΓͺ

πŸ“¦ πŸš‡
dm9pZCAq
dm9pZCAq

πŸ“¦ πŸ“–
Lukas Rysavy
Lukas Rysavy

πŸ’»
Erlend Hamberg
Erlend Hamberg

πŸ’»
Frederick Zhang
Frederick Zhang

πŸ’»
pvanheus
pvanheus

πŸ’»
Brian Di Palma
Brian Di Palma

πŸ“–
Lasha Kanteladze
Lasha Kanteladze

πŸ“–
Herby Gillot
Herby Gillot

πŸ“–
Greg Brown
Greg Brown

πŸ’»
TotalCaesar659
TotalCaesar659

πŸ“–
George Rawlinson
George Rawlinson

πŸ“– πŸ“¦
adiabatic
adiabatic

πŸ“–
Randy Barlow
Randy Barlow

πŸ’»
Patrick Jackson
Patrick Jackson

πŸ€” πŸ“–
Mateusz MikuΕ‚a
Mateusz MikuΕ‚a

πŸ’»
Guillaume Gomez
Guillaume Gomez

πŸ’»
shura
shura

πŸ’»
Wesley Moore
Wesley Moore

πŸ’»
xgdgsc
xgdgsc

πŸ“–
ViridiCanis
ViridiCanis

πŸ’»
Justin Martin
Justin Martin

πŸ’» πŸ“–
Diana
Diana

πŸ’»
Hervy Qurrotul Ainur Rozi
Hervy Qurrotul Ainur Rozi

πŸ“–
Mike Rivnak
Mike Rivnak

πŸ“–
lroobrou
lroobrou

πŸ’»
database64128
database64128

πŸ’»
Chon Sou
Chon Sou

πŸ’»
DrSheppard
DrSheppard

πŸ“–
RareΘ™ Constantin
RareΘ™ Constantin

πŸ’»
felipesuri
felipesuri

πŸ“–
spital
spital

πŸ’»
Michael Bikovitsky
Michael Bikovitsky

πŸ’»
Dmitry Valter
Dmitry Valter

πŸ’»
Grace Stok
Grace Stok

πŸ’»
Yuxuan Shui
Yuxuan Shui

πŸ’»
Wenqing Zong
Wenqing Zong

πŸ’»
Gabriele Belluardo
Gabriele Belluardo

πŸ’»
Zeb Piasecki
Zeb Piasecki

πŸ’»
wzy
wzy

πŸ’» πŸ“–
john-s-lin
john-s-lin

πŸ“–
Lee Wonjoon
Lee Wonjoon

πŸ’» πŸ“–
David Legrand
David Legrand

πŸ“–
Michal BryxΓ­
Michal BryxΓ­

πŸ“–
Raphael Erik Hviding
Raphael Erik Hviding

πŸ’»
CosmicHorror
CosmicHorror

πŸ’»
Ben Woods
Ben Woods

πŸ“–
Stephen Huan
Stephen Huan

πŸ’»
Jason Gwartz
Jason Gwartz

πŸ“–
llc0930
llc0930

πŸ’»
Ada Ahmed
Ada Ahmed

πŸ’»
Wateir
Wateir

πŸ“–
Andrey Alekseenko
Andrey Alekseenko

πŸ’»
Fotis Gimian
Fotis Gimian

πŸ’» πŸ“–
Fernando Rodrigues
Fernando Rodrigues

πŸ“–
Matthew Toohey
Matthew Toohey

πŸ’»
Julius Enriquez
Julius Enriquez

πŸ“–
Ben Brown
Ben Brown

πŸ’»
Yuri Astrakhan
Yuri Astrakhan

πŸ’» πŸ“–
Kenichi Kamiya
Kenichi Kamiya

πŸ’»
yahlia
yahlia

πŸ’»
Bucket-Bucket-Bucket
Bucket-Bucket-Bucket

πŸ’»
Marek SierociΕ„ski
Marek SierociΕ„ski

πŸ“–
Tommaso Montanari
Tommaso Montanari

🎨 πŸ€”
Jean-Yves LENHOF
Jean-Yves LENHOF

πŸ“–
Adarsh Das
Adarsh Das

πŸ’» πŸ“–
rezky_nightky
rezky_nightky

πŸ“–
gitgoggles
gitgoggles

πŸ’»
Tom
Tom

🚧
G
G

πŸ“–

Thanks

  • This project is very much inspired by gotop, gtop, and htop.

  • This application was written with many, many libraries, as well as many services and programs, all built on top of the work of many talented people. bottom would not exist without all of this.

  • And of course, thank you again to all contributors and package maintainers!

  • I also really appreciate anyone who has used bottom, and those who go out of their way to report bugs or suggest ways to improve things. I hope it's been a useful tool for others.

  • To those who support my work financially via donations, thank you so much.

  • Also thanks to JetBrains for providing access to tools that I use to develop bottom as part of their open source support program.

    JetBrains logo

Dependencies

~15–59MB
~1M SLoC