#prometheus #metrics-exporter #kafka #metrics #lag

app klag-exporter

High-performance Kafka consumer group lag exporter with offset and time lag metrics

10 releases

0.1.14 Jan 30, 2026
0.1.13 Jan 29, 2026
0.1.3 Dec 22, 2025

#90 in Profiling

MIT license

220KB
4.5K SLoC

Rust Version License Prometheus OpenTelemetry

klag-exporter

A high-performance Apache Kafka® consumer group lag exporter written in Rust. Calculates both offset lag and time lag (latency in seconds) with accurate timestamp-based measurements.

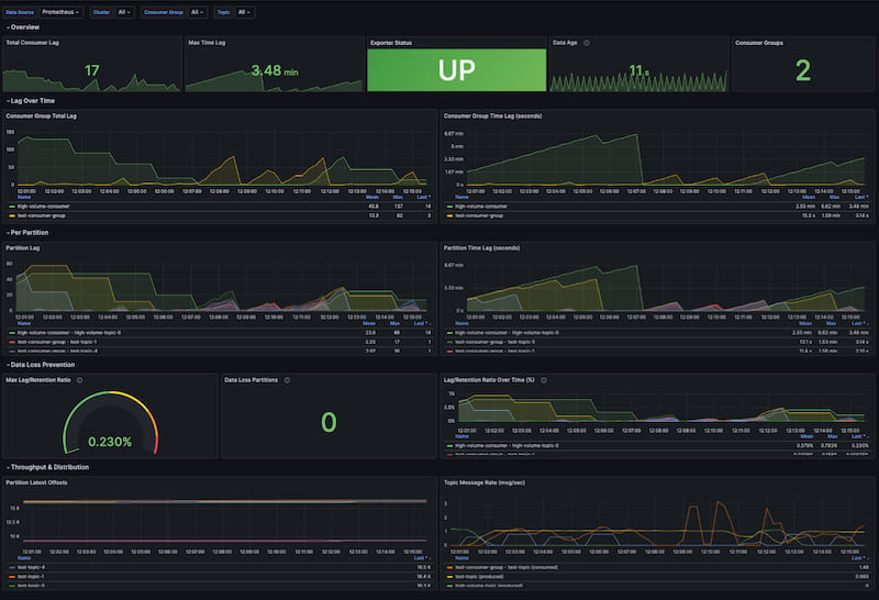
Grafana Dashboard

Features

  • Accurate Time Lag Calculation — Directly reads message timestamps from Kafka® partitions instead of interpolating from lookup tables
  • Compaction & Retention Detection — Automatically detects when log compaction or retention deletion may affect time lag accuracy
  • Data Loss Detection — Detects and quantifies message loss when consumers fall behind retention, with metrics for prevention alerts
  • Dual Export Support — Native Prometheus HTTP endpoint (/metrics) and OpenTelemetry OTLP export
  • Non-blocking Scrapes — Continuous background collection with instant metric reads (no Kafka® calls during Prometheus scrapes)
  • Multi-cluster Support — Monitor multiple Kafka® clusters with independent collection loops and failure isolation
  • Flexible Filtering — Regex-based whitelist/blacklist for consumer groups and topics
  • Configurable Granularity — Topic-level (reduced cardinality) or partition-level metrics
  • Custom Labels — Add environment, datacenter, or any custom labels to all metrics
  • Full Authentication Support — SASL/PLAIN, SASL/SCRAM, SSL/TLS, and Kerberos via librdkafka
  • Production Ready — Health (/health) and readiness (/ready) endpoints for Kubernetes deployments
  • High Availability — Optional Kubernetes leader election for active-passive failover (see HA Guide)
  • Resource Efficient — Written in Rust with async/await, minimal memory footprint, and bounded concurrency

Why klag-exporter?

Comparison with Existing Solutions

Feature klag-exporter kafka-lag-exporter KMinion
Language Rust Scala (JVM) Go
Time Lag Direct timestamp reading Interpolation from lookup table Offset-only (requires PromQL)
Idle Producer Handling Shows actual message age Shows 0 (interpolation fails) N/A
Memory Usage ~20-50 MB ~200-500 MB (JVM) ~50-100 MB
Startup Time < 1 second 5-15 seconds (JVM warmup) < 1 second
OpenTelemetry Native OTLP No No
Blocking Scrapes No No Yes

Time Lag Accuracy

Problem with interpolation (kafka-lag-exporter):

  • Builds a lookup table of (offset, timestamp) pairs over time
  • Interpolates to estimate lag — breaks when producers stop sending
  • Shows 0 lag incorrectly for idle topics
  • Requires many poll cycles to build accurate tables

Our approach (targeted timestamp sampling):

  • Seeks directly to the consumer group's committed offset
  • Reads actual message timestamp — always accurate
  • Handles idle producers correctly (shows true message age)
  • TTL-cached to prevent excessive broker load

Compaction and Retention Limitations

Both log compaction (cleanup.policy=compact) and retention-based deletion can affect time lag accuracy:

Scenario Effect on Offset Lag Effect on Time Lag
Compaction Inflated (some offsets no longer exist) Understated (reads newer message)
Retention Inflated (deleted messages still counted) Understated (reads newer message)

How it happens: When a consumer's committed offset points to a deleted message, Kafka returns the next available message instead. This message has a later timestamp, making time lag appear smaller than reality.

Detection: klag-exporter automatically detects these conditions and exposes:

  • compaction_detected and data_loss_detected labels on kafka_consumergroup_group_lag_seconds
  • kafka_lag_exporter_compaction_detected_total and kafka_lag_exporter_data_loss_partitions_total counters

Recommendations:

  • For affected partitions, rely more on offset lag than time lag
  • Alert on kafka_lag_exporter_compaction_detected_total > 0 or kafka_lag_exporter_data_loss_partitions_total > 0
  • Investigate if detection counts are high — may indicate very lagging consumers or aggressive compaction/retention settings

See docs/compaction-detection.md for detailed technical explanation.

Data Loss Detection

When a consumer falls too far behind, Kafka® retention policies may delete messages before they're processed. klag-exporter detects and quantifies this:

How it works: Data loss occurs when a consumer group's committed offset falls below the partition's low watermark (earliest available offset). This means messages were deleted by retention before the consumer could process them.

Understanding lag_retention_ratio:

This metric shows what percentage of the available retention window is occupied by consumer lag:

                    current_lag
lag_retention_ratio = ─────────────────── × 100
                    retention_window

where:
  retention_window = high_watermark - low_watermark  (total offsets in partition)
  current_lag      = high_watermark - committed_offset
Ratio Meaning
0% Consumer is caught up (no lag)
50% Consumer lag equals half the retention window
100% Consumer is at the deletion boundary — next retention cycle may cause data loss
>100% Data loss has already occurred

Example: If a partition has offsets 1000-2000 (retention window = 1000) and consumer is at offset 1200:

  • current_lag = 2000 - 1200 = 800
  • lag_retention_ratio = (800 / 1000) × 100 = 80% — consumer is 80% of the way to data loss

Metrics provided:

Metric Description Example Use
kafka_consumergroup_group_messages_lost Count of messages deleted before processing Alert when > 0
kafka_consumergroup_group_retention_margin Distance to deletion boundary Alert when approaching 0
kafka_consumergroup_group_lag_retention_ratio Lag as % of retention window Alert when > 80%
data_loss_detected label Boolean flag on lag metrics Filter affected partitions

Prevention strategy:

  • Set alerts on retention_margin approaching zero (e.g., < 10% of typical lag)
  • Monitor lag_retention_ratio — values approaching 100% indicate imminent data loss
  • Use messages_lost > 0 for post-incident detection
  • Consider increasing topic retention or scaling consumers when ratios are high

Example Prometheus alerts:

# Imminent data loss warning
- alert: KafkaConsumerNearDataLoss
  expr: kafka_consumergroup_group_lag_retention_ratio > 80
  for: 5m
  labels:
    severity: warning
  annotations:
    summary: "Consumer {{ $labels.group }} approaching retention boundary"

# Data loss occurred
- alert: KafkaConsumerDataLoss
  expr: kafka_consumergroup_group_messages_lost > 0
  labels:
    severity: critical
  annotations:
    summary: "Consumer {{ $labels.group }} lost {{ $value }} messages"

Quick Start

Using Helm (Kubernetes)

# Install from OCI registry
helm install klag-exporter oci://ghcr.io/softwaremill/helm/klag-exporter \
  --set config.clusters[0].bootstrap_servers="kafka:9092" \
  --set config.clusters[0].name="my-cluster" \
  -n kafka --create-namespace

# Or with custom values file
helm install klag-exporter oci://ghcr.io/softwaremill/helm/klag-exporter \
  -f values.yaml \
  -n kafka --create-namespace

See helm/klag-exporter/Readme.md for detailed Helm chart documentation.

Using Docker

docker run -d \
  -p 8000:8000 \
  -v $(pwd)/config.toml:/etc/klag-exporter/config.toml \
  klag-exporter:latest \
  --config /etc/klag-exporter/config.toml

Using Binary

# Build from source
cargo build --release

# Run with config file
./target/release/klag-exporter --config config.toml

# Run with debug logging
./target/release/klag-exporter -c config.toml -l debug

Using Docker Compose (Demo Stack)

A complete demo environment with Kafka®, Prometheus, and Grafana is available in the test-stack/ directory:

cd test-stack
docker-compose up -d --build

# Access points:
# - Grafana:       http://localhost:3000 (admin/admin)
# - Prometheus:    http://localhost:9090
# - klag-exporter: http://localhost:8000/metrics
# - Kafka UI:      http://localhost:8080

Configuration

Create a config.toml file:

[exporter]
poll_interval = "30s"
http_port = 8000
http_host = "0.0.0.0"
granularity = "partition"  # "topic" or "partition"

[exporter.timestamp_sampling]
enabled = true
cache_ttl = "60s"
max_concurrent_fetches = 10

[exporter.otel]
enabled = false
endpoint = "http://localhost:4317"
export_interval = "60s"

# Performance tuning for large clusters (optional)
# [exporter.performance]
# kafka_timeout = "30s"
# offset_fetch_timeout = "10s"
# max_concurrent_groups = 10
# max_concurrent_watermarks = 50

[[clusters]]
name = "production"
bootstrap_servers = "kafka1:9092,kafka2:9092"
group_whitelist = [".*"]
group_blacklist = []
topic_whitelist = [".*"]
topic_blacklist = ["__.*"]  # Exclude internal topics

[clusters.consumer_properties]
"security.protocol" = "SASL_SSL"
"sasl.mechanism" = "PLAIN"
"sasl.username" = "${KAFKA_USER}"
"sasl.password" = "${KAFKA_PASSWORD}"

[clusters.labels]
environment = "production"
datacenter = "us-east-1"

Environment Variable Substitution

Use ${VAR_NAME} syntax in config values. The exporter will substitute with environment variable values at startup.

Metrics

Partition Offset Metrics

Metric Labels Description
kafka_partition_latest_offset cluster_name, topic, partition High watermark offset
kafka_partition_earliest_offset cluster_name, topic, partition Low watermark offset

Consumer Group Metrics (Partition Level)

Metric Labels Description
kafka_consumergroup_group_offset cluster_name, group, topic, partition, member_host, consumer_id, client_id Committed offset
kafka_consumergroup_group_lag cluster_name, group, topic, partition, member_host, consumer_id, client_id Offset lag
kafka_consumergroup_group_lag_seconds cluster_name, group, topic, partition, member_host, consumer_id, client_id, compaction_detected, data_loss_detected Time lag in seconds

Data Loss Detection Metrics

Metric Labels Description
kafka_consumergroup_group_messages_lost cluster_name, group, topic, partition, member_host, consumer_id, client_id Messages deleted by retention before consumer processed them
kafka_consumergroup_group_retention_margin cluster_name, group, topic, partition, member_host, consumer_id, client_id Offset distance to deletion boundary (negative = data loss)
kafka_consumergroup_group_lag_retention_ratio cluster_name, group, topic, partition, member_host, consumer_id, client_id Percentage of retention window occupied by lag (>100 = data loss)

Consumer Group Aggregate Metrics

Metric Labels Description
kafka_consumergroup_group_max_lag cluster_name, group Max offset lag across partitions
kafka_consumergroup_group_max_lag_seconds cluster_name, group Max time lag across partitions
kafka_consumergroup_group_sum_lag cluster_name, group Sum of offset lag
kafka_consumergroup_group_topic_sum_lag cluster_name, group, topic Sum of offset lag per topic

Operational Metrics

Metric Labels Description
kafka_consumergroup_poll_time_ms cluster_name Time to poll all offsets
kafka_lag_exporter_scrape_duration_seconds cluster_name Collection cycle duration
kafka_lag_exporter_up 1 if healthy, 0 otherwise
kafka_lag_exporter_compaction_detected_total cluster_name Partitions where log compaction was detected
kafka_lag_exporter_data_loss_partitions_total cluster_name Partitions where data loss occurred (committed offset < low watermark)

HTTP Endpoints

Endpoint Description
GET /metrics Prometheus metrics
GET /health Liveness probe (always 200 if running)
GET /ready Readiness probe (200 when metrics available, 503 if standby in HA mode)
GET /leader Leadership status JSON ({"is_leader": true/false})
GET / Basic info page

Architecture

┌─────────────────────────────────────────────────────────────────────────────┐
│                              Main Application                                │
│  ┌──────────────┐  ┌──────────────────┐  ┌──────────────────────────────┐  │
│  │   Config     │  │   HTTP Server    │  │      Metrics Registry        │  │
│  │   Loader     │  │  (Prometheus +   │  │   (In-memory Gauge Store)    │  │
│  │              │  │   Health)        │  │                              │  │
│  └──────────────┘  └──────────────────┘  └──────────────────────────────┘  │
│                                                         ▲                   │
│  ┌──────────────────────────────────────────────────────┴────────────────┐  │
│  │                      Cluster Manager (per cluster)                    │  │
│  │  ┌─────────────────┐  ┌─────────────────┐  ┌─────────────────────┐   │  │
│  │  │  Offset         │  │  Timestamp      │  │  Metrics            │   │  │
│  │  │  Collector      │  │  Sampler        │  │  Calculator         │   │  │
│  │  │  (Admin API)    │  │  (Consumer)     │  │                     │   │  │
│  │  └─────────────────┘  └─────────────────┘  └─────────────────────┘   │  │
│  └───────────────────────────────────────────────────────────────────────┘  │
│                                                                             │
│  ┌───────────────────────────────────────────────────────────────────────┐  │
│  │                      Export Layer                                     │  │
│  │  ┌─────────────────────────┐  ┌─────────────────────────────────┐    │  │
│  │  │  Prometheus Exporter    │  │  OpenTelemetry Exporter         │    │  │
│  │  │  (HTTP /metrics)        │  │  (OTLP gRPC)                    │    │  │
│  │  └─────────────────────────┘  └─────────────────────────────────┘    │  │
│  └───────────────────────────────────────────────────────────────────────┘  │
└─────────────────────────────────────────────────────────────────────────────┘

Building from Source

Prerequisites

  • Rust 1.78 or later
  • CMake (for librdkafka)
  • OpenSSL development libraries
  • SASL development libraries (optional, for Kerberos)

Build

# Debug build
cargo build

# Release build (optimized)
cargo build --release

# Release build with High Availability support
cargo build --release --features kubernetes

# Run tests
cargo test

# Run linter
cargo clippy

Docker Build

docker build -t klag-exporter:latest .

Kubernetes Deployment

For high availability with automatic failover, see the HA Guide. Below is a basic single-instance deployment:

apiVersion: apps/v1
kind: Deployment
metadata:
  name: klag-exporter
spec:
  replicas: 1
  selector:
    matchLabels:
      app: klag-exporter
  template:
    metadata:
      labels:
        app: klag-exporter
      annotations:
        prometheus.io/scrape: "true"
        prometheus.io/port: "8000"
        prometheus.io/path: "/metrics"
    spec:
      containers:
        - name: klag-exporter
          image: klag-exporter:latest
          ports:
            - containerPort: 8000
          livenessProbe:
            httpGet:
              path: /health
              port: 8000
            initialDelaySeconds: 5
            periodSeconds: 10
          readinessProbe:
            httpGet:
              path: /ready
              port: 8000
            initialDelaySeconds: 5
            periodSeconds: 10
          volumeMounts:
            - name: config
              mountPath: /etc/klag-exporter
          env:
            - name: KAFKA_USER
              valueFrom:
                secretKeyRef:
                  name: kafka-credentials
                  key: username
            - name: KAFKA_PASSWORD
              valueFrom:
                secretKeyRef:
                  name: kafka-credentials
                  key: password
      volumes:
        - name: config
          configMap:
            name: klag-exporter-config
---
apiVersion: v1
kind: Service
metadata:
  name: klag-exporter
  labels:
    app: klag-exporter
spec:
  ports:
    - port: 8000
      targetPort: 8000
      name: metrics
  selector:
    app: klag-exporter

Grafana Dashboard

A pre-built Grafana dashboard is included in test-stack/grafana/provisioning/dashboards/kafka-lag.json with:

  • Total consumer lag overview
  • Max time lag per consumer group
  • Per-partition lag breakdown
  • Offset progression over time
  • Message rate calculations
  • Exporter health status

Security Considerations

Timestamp Sampling and Message Content

To calculate accurate time lag, klag-exporter fetches messages from Kafka® at the consumer group's committed offset to read the message timestamp. Only the timestamp metadata is extracted — the message payload (key and value) is never read, logged, or stored.

Risk Level Notes
Data exposure in logs None Only topic/partition/offset/timestamp logged, never payload
Data in memory Low Payload briefly in process memory (~ms), then dropped
Data exfiltration None Payload never sent, stored, or exposed via API
Network exposure Same as any consumer Use TLS (security.protocol=SSL) for encryption

For sensitive environments:

  • Disable timestamp sampling with timestamp_sampling.enabled = false — you'll still get offset lag metrics
  • Fetch size is limited to 256KB per partition to minimize data transfer
  • Run klag-exporter with minimal privileges and restricted network access

Large Cluster Configuration

When monitoring large Kafka clusters with hundreds of consumer groups or thousands of partitions, the default settings may cause collection timeouts. The exporter includes performance tuning options to handle scale effectively.

Symptoms of Scale Issues

  • Collection timed out errors in logs
  • Failed to fetch committed offsets with OperationTimedOut errors
  • Collection cycles consistently exceeding the poll interval

Performance Tuning Options

Add the [exporter.performance] section to tune parallelism and timeouts:

[exporter]
poll_interval = "60s"  # Increase for large clusters

[exporter.performance]
# Timeout for individual Kafka API operations (metadata, watermarks)
kafka_timeout = "15s"           # Default: 30s

# Timeout for fetching committed offsets per consumer group
offset_fetch_timeout = "5s"     # Default: 10s

# Maximum consumer groups to fetch offsets for in parallel
max_concurrent_groups = 20      # Default: 10

# Maximum partitions to fetch watermarks for in parallel
max_concurrent_watermarks = 100 # Default: 50
Cluster Size Groups Partitions poll_interval max_concurrent_groups max_concurrent_watermarks
Small < 50 < 500 30s 10 (default) 50 (default)
Medium 50-200 500-2000 60s 20 100
Large > 200 > 2000 120s 30 200

Additional Recommendations for Large Clusters

  1. Use filters aggressively — Narrow down to only the groups/topics you need:

    group_whitelist = ["^prod-.*"]
    group_blacklist = ["^test-.*", "^dev-.*"]
    topic_blacklist = ["__.*", ".*-dlq$"]
    
  2. Disable timestamp sampling if not needed — Reduces broker load significantly:

    [exporter.timestamp_sampling]
    enabled = false
    
  3. Use topic-level granularity — Reduces metric cardinality:

    [exporter]
    granularity = "topic"  # Instead of "partition"
    
  4. Consider running multiple instances — Split monitoring across clusters or consumer group subsets using different whitelist patterns.

Troubleshooting

Time Lag Shows Gaps in Grafana

This is expected when:

  • Consumer catches up completely (lag = 0)
  • Timestamp cache expires and refetch is in progress
  • Kafka® fetch times out

Solutions:

  • Increase cache_ttl in config
  • Use Grafana's "Connect null values" option
  • For alerting, use avg_over_time() or last_over_time()

High Memory Usage

  • Reduce max_concurrent_fetches
  • Use granularity = "topic" instead of "partition"
  • Add more restrictive group_blacklist / topic_blacklist patterns

Connection Errors

  • Verify bootstrap_servers are reachable
  • Check authentication configuration in consumer_properties
  • Ensure network policies allow connections to Kafka® brokers

CI/CD Pipelines

This repository uses GitHub Actions for continuous integration and delivery.

  • CI (ci.yml)

    • Triggers: push and pull_request to main and master
    • Jobs:
      • Format: cargo fmt --all --check
      • Clippy: cargo clippy --all-targets --all-features -- -D warnings
      • Test: cargo test --all-features
      • Build: cargo build --release
      • Lint Helm Chart: helm lint ./helm/klag-exporter and a template render check
    • Notes: Installs system packages (cmake, libssl-dev, libsasl2-dev, pkg-config), uses dtolnay/rust-toolchain and Swatinem/rust-cache.
  • Release preparation (release-plz-pr.yml)

    • Triggers: push to main and manual dispatch; runs only for the softwaremill org and skips pushes where the head commit starts with "chore"
    • Actions:
      • Runs release-plz to open/update a “Release PR”
      • Updates helm/klag-exporter/values.yaml image tag and helm/klag-exporter/Chart.yaml version/appVersion on the release branch derived from release-plz output
    • Requires: RELEASE_PLZ_TOKEN with write permissions
  • Release (release.yml)

    • Triggers: manual dispatch, or when a PR to main is closed and merged and has the label "release"
    • Actions: Runs release-plz release to create tags and publish artifacts (e.g., crates.io)
    • Requires: RELEASE_PLZ_TOKEN and CARGO_REGISTRY_TOKEN
  • Post Release (post-release.yml)

    • Trigger: when a GitHub Release is created
    • Jobs:
      • Build binaries for linux x86_64 and aarch64 and upload them as artifacts
      • Upload binaries to the GitHub Release
      • Build and push multi-arch Docker images to ghcr.io using Dockerfile.release and the prebuilt binaries
        • Tags: full semver, major.minor, major, and latest (on default branch)
      • Package Helm chart and push to ghcr.io as an OCI artifact under OWNER/helm
    • Requires:
      • APP_ID and PRIVATE_KEY (GitHub App) for pushing with elevated permissions
      • GITHUB_TOKEN (provided by GitHub) for publishing images, charts, and release assets

Secrets and variables summary:

  • RELEASE_PLZ_TOKEN: GitHub token with repo write permissions for release-plz
  • CARGO_REGISTRY_TOKEN: crates.io publishing token
  • APP_ID and PRIVATE_KEY: GitHub App credentials used during post-release Docker publishing
  • GITHUB_TOKEN: auto-provided by GitHub Actions for the workflow run

License

MIT License — see LICENSE for details.

Contributing

Contributions are welcome! Please open an issue or submit a pull request.


Trademark Notice

Apache®, Apache Kafka®, and Kafka® are either registered trademarks or trademarks of the Apache Software Foundation in the United States and/or other countries. This project is not affiliated with, endorsed by, or sponsored by the Apache Software Foundation. For more information about Apache trademarks, please see the Apache Trademark Policy.

Dependencies

~32–57MB
~759K SLoC